Get a profound knowledge of the usage and performance of your rest APIs and monitor the major failures that happen in your application before it impacts your end-user experience. With Atatus API analytics you can easily find out the API errors and exceptions.
Try it free. No credit card required. Instant set-up.
Essential tool to monitor your apps and servers
— Eduardo D, Founder & CEO, Ace Exhibits
Detect the complex API errors and unexpected exceptions that might impact your business and identify the root cause of the issue with the help of the API analytics provided by Atatus.
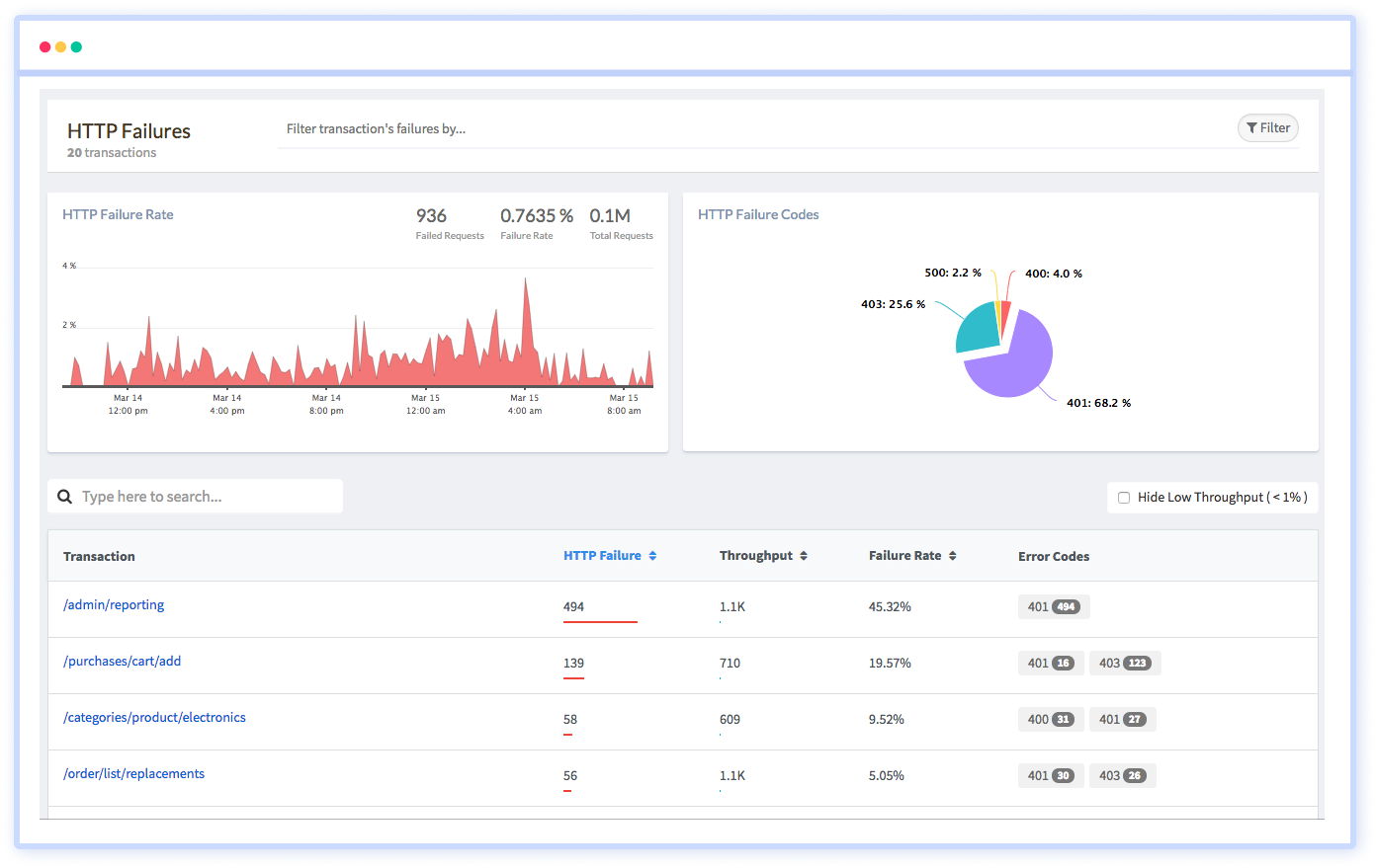
Handling APIs by developers is a big challenge nowadays. You can visualize all the API metrics in intelligent graphs and charts. With the analytics offered by Atatus, you can easily resolve all the REST APIs' errors at the right time before your end-user could experience them.

View all the API metrics in a unified dashboard which helps you in answering the most common questions such as when does your APIs' response time gets slow, know at which area you get more API traffic geographically and much more.

You can use the API reports to collect and measure specific information about an API and share it with your teams for more investigation. Examine your API metrics using the report and get an in-depth picture of how your REST APIs are performing.

API analytics provide, at a very high level, an understanding of the API invocations that are going on, that can help you identify which applications are using the API and how the APIs are used. Atatus is focused on helping companies make better decisions when it comes to analytics, with the primary goal of helping companies avoid the risks associated with poor performance.

You don't have to trust our word. Hear what our customers say!
Atatus is a great product with great support. Super easy to integrate, it automatically hooks into everything. The support team and dev team were also very helpful in fixing a bug and updating the docs.
Atatus is powerful, flexible, scalable, and has assisted countless times to identify issues in record time. With user identification, insight into XHR requests to name a few it is the monitoring tool we choose for our SPAs.
Atatus continues to deliver useful features based on customer feedback. Atatus support team has been responsive and gave visibility into their timeline of requested features.
Try Atatus's features free for 14 days. No credit card required. Instant set-up.