Synthetic (Uptime) Monitoring lets you test the availability of your website or application by simulating user interaction. Check the slowness, functionality of your application and get accurate and actionable insights in an intuitive dashboard.

Gain full-stack observability into the quality of your network devices by constantly pinging the network hosts to detect the outages.
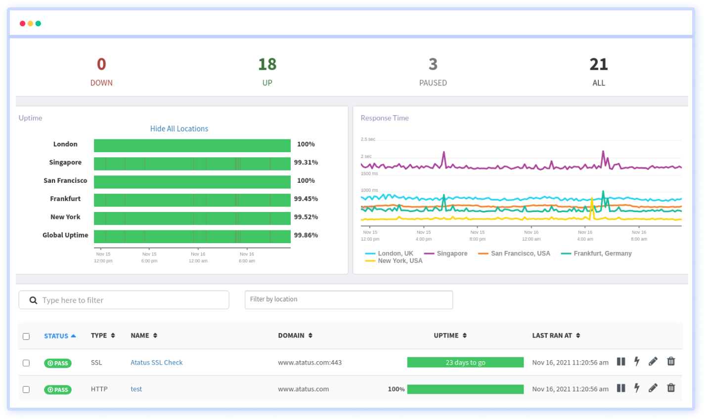
Keep track of the expiry date of your SSL certificate with our SSL monitoring since you can't afford to lose your SSL certificate.
Track and measure the connection speed and browser load times of your website to check the availability of your site.
Avoid malicious attacks on your domains and servers by regularly checking the DNS records for any unexpected changes or local outages.
Monitor the availability of any specific ports such as HTTP, SSL, TCP and ICMP at the set frequency from different locations.
Ensure whether you have sent the proper texts in your request and response headers (HTML or JSON) with our Keyword monitoring.
Nowadays websites are built with multiple API endpoints and so you have to monitor them on the whole. Multistep API test lets you check the entire API endpoints in your application and identifies the potential issues with the overall performance of your application. Create new variables, has access to stored variables and reuse previously captured data at any step or scenarios.

Notice the errors before your customers encounter them by monitoring your HTTP’s, DNS, servers, SSL certificates, TCP and much more. Keep track of the errors and fix them to ensure your website is available 24*7 for your end-users.

Measure the true end-user experience of your website or application at the real browser levels. Atatus Synthetic Monitoring will let you run the different types of tests at the desired location, different types of browsers across the globe.

Synthetic monitoring allows you to simulate traffic within a specific area with which you can easily ensure the performance, functionality and availability of your website or application. Before releasing your product in a new geographical location you can check the performance of your application before your end-user could encounter them.

Define alert conditions based on the retry count(number of retries to be done when a failure occurs) and the number of locations to be failed to notify your team about the crucial errors. Get notified of your favourite channels such as Slack, Teams, VictorOps, OpsGenie and much more by integrating with them.

Deploy and get started within minutes in seeing key site metrics for actionable insights. Just start monitoring website and solving issues now.
Set the desired conditions and test frequency time with the options provided by Atatus to monitor your endpoints.
Keep track of reliant resources like DNS, SSL certificates, open and closed ports, API endpoints and optimize them.
Monitor the response time of API and web pages in the all-in-one unified dashboard to ensure your site responds as expected.
With multiple locations monitoring, you can ensure your users are able to access to your website across the globe.
Customize the checks by selecting and defining the check frequency, different HTTP methods, alert conditions and notification channels.
You don't have to trust our word. Hear what our customers say!
Atatus is a great product with great support. Super easy to integrate, it automatically hooks into everything. The support team and dev team were also very helpful in fixing a bug and updating the docs.
Atatus is powerful, flexible, scalable, and has assisted countless times to identify issues in record time. With user identification, insight into XHR requests to name a few it is the monitoring tool we choose for our SPAs.
Atatus continues to deliver useful features based on customer feedback. Atatus support team has been responsive and gave visibility into their timeline of requested features.
Try Atatus's features free for 14 days. No credit card required. Instant set-up.