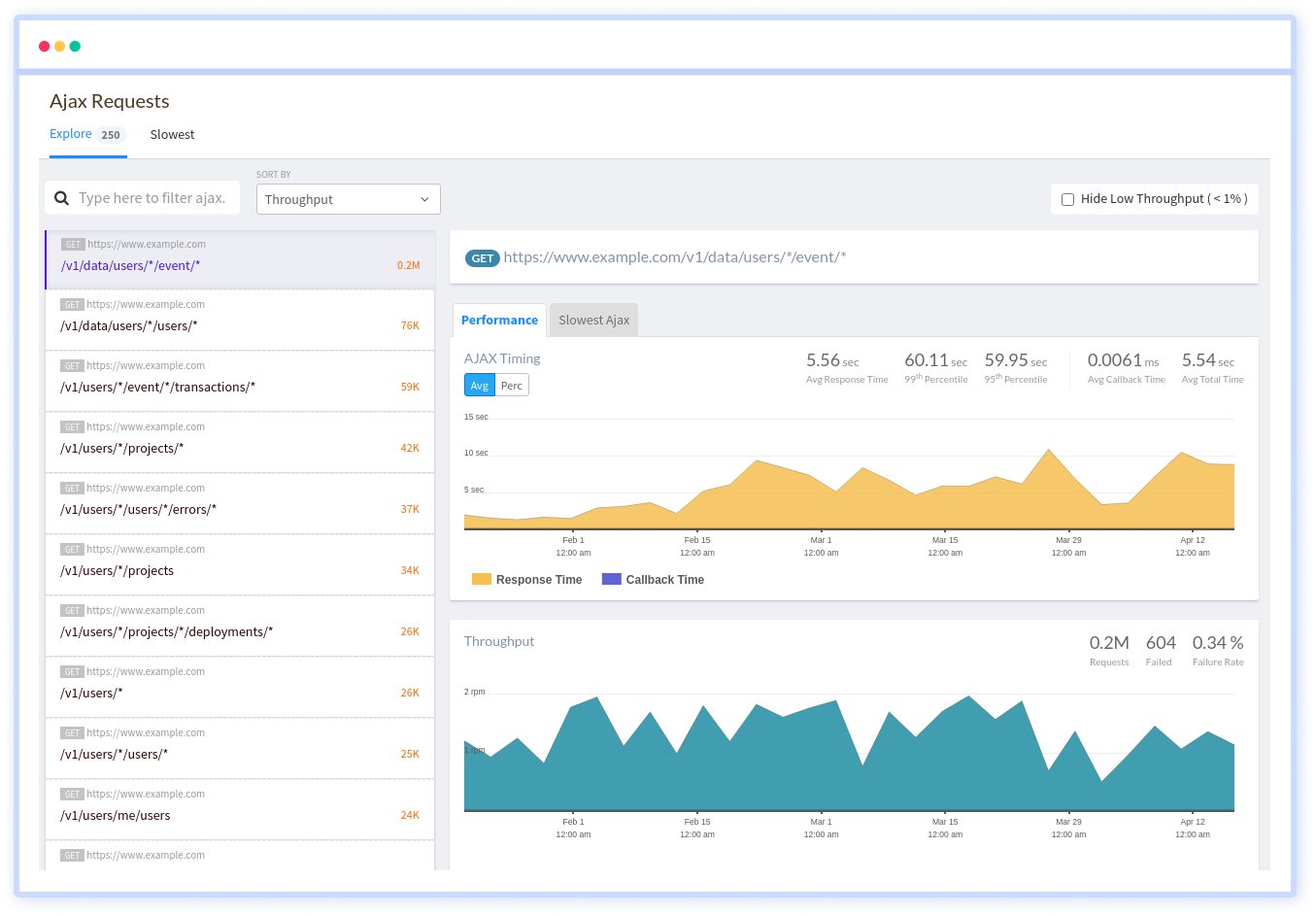
Get the full visibility into how your AJAX requests are performing and having an impact on your frontend application’s performance. See the individual view of each network calls metrics, transfer sizes, errors and more.

Automatically capture and analyze AJAX requests to know which third party call is slowing down your application. Find the most resource-intensive AJAX requests by percentile, throughput, transferred data, received data, callback time and response time.

Know all the AJAX calls that a particular Page or a SPA route change is dependent on. See how the performance of these calls have an impact on your users’ experience. Find it on a beautiful visual graph that makes bottlenecks immediately obvious.

Quickly see the failures that each of the AJAX endpoints have broken down into 4xx and 5xx error codes. Trace them into session traces, giving you an accurate sense of what your customers are experiencing.

You don't have to trust our word. Hear what our customers say!
Atatus is a great product with great support. Super easy to integrate, it automatically hooks into everything. The support team and dev team were also very helpful in fixing a bug and updating the docs.
Atatus is powerful, flexible, scalable, and has assisted countless times to identify issues in record time. With user identification, insight into XHR requests to name a few it is the monitoring tool we choose for our SPAs.
Atatus continues to deliver useful features based on customer feedback. Atatus support team has been responsive and gave visibility into their timeline of requested features.
Try Atatus's features free for 14 days. No credit card required. Instant set-up.