Get a comprehensive overview of all the out-of-process network calls that your app makes to third party apps, microservices, and other network services by surfacing slow calls occurring within your requests along with transaction traces to provide actionable insights.

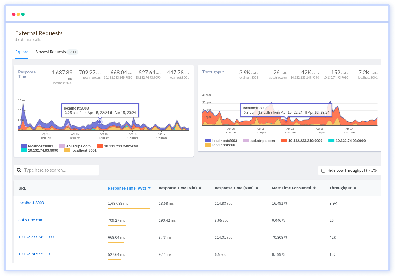
In-depth overview of each network domain performance to your app and how it impacts your transaction performance. Within each domain endpoint, get aggregated metrics for response times, throughput and slow external calls with the original traces.

Drill down into the list of all slow network calls with URLs to understand which domains have the most impact, know exactly where it originated and measure in a long term if your changes to the service improve performance.

Get down into an individual URL to understand which end points make calls to a particular domain, along with specific details of the total time consumed, response time, throughput, slowest external requests.

Atatus captures all requests to your applications without requiring you to change your source code. Get a clear picture of how all your methods, database statements and external requests are affecting your user's experience.
You don't have to trust our word. Hear what our customers say!
Atatus is a great product with great support. Super easy to integrate, it automatically hooks into everything. The support team and dev team were also very helpful in fixing a bug and updating the docs.
Atatus is powerful, flexible, scalable, and has assisted countless times to identify issues in record time. With user identification, insight into XHR requests to name a few it is the monitoring tool we choose for our SPAs.
Atatus continues to deliver useful features based on customer feedback. Atatus support team has been responsive and gave visibility into their timeline of requested features.
Try Atatus's features free for 14 days. No credit card required. Instant set-up.