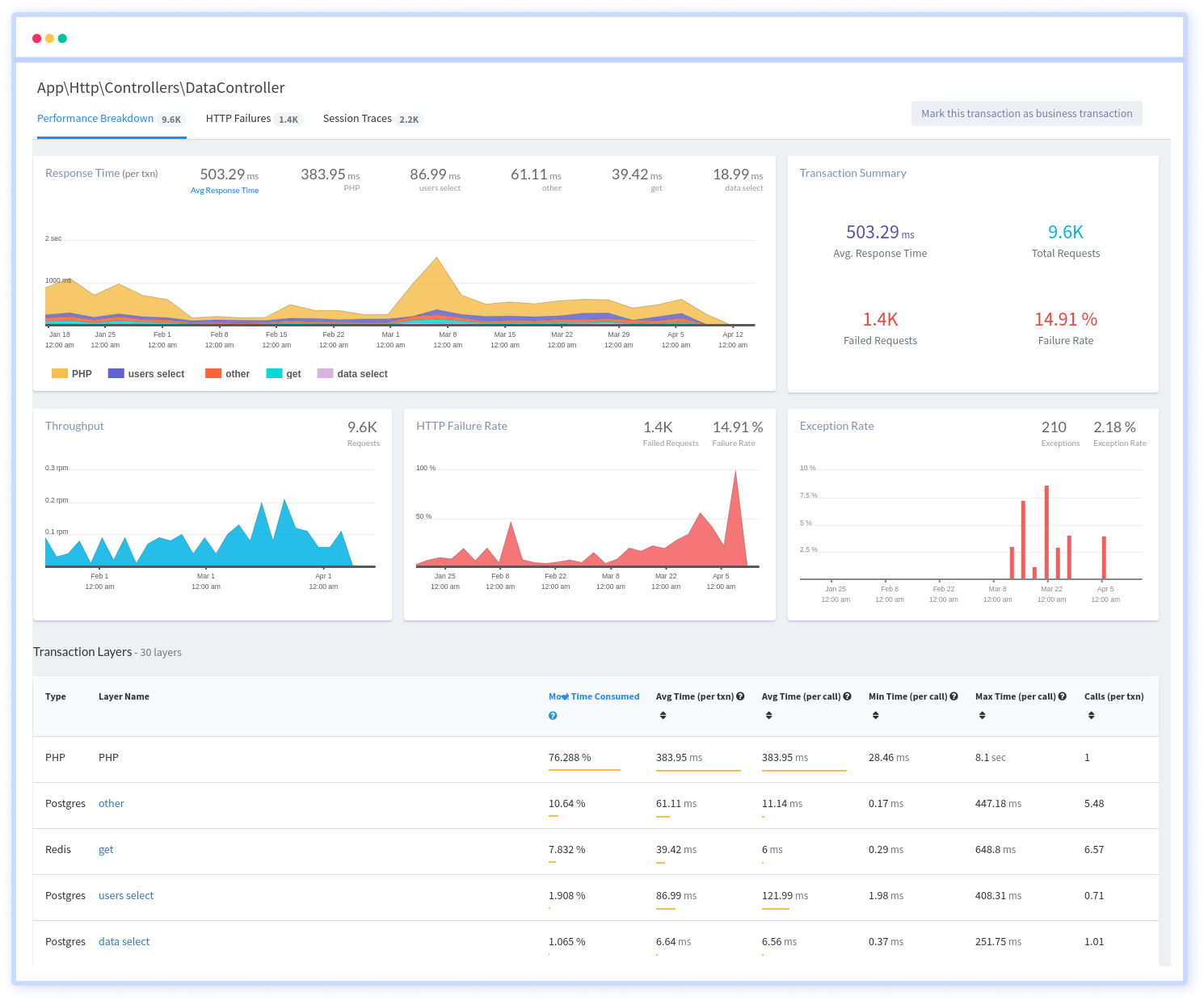
Within minutes identify server-side performance bottlenecks with the most time consuming transaction, highly detailed breakdown along with percentile and apdex charts gives you a granular view with actionable insights.

Automatically start monitoring all your requests that your app serves, and get in-depth details on how each of your requests perform, which end points have the worst performance, how app errors and exceptions affect your users and start prioritizing your actions.

Identify performance bottlenecks immediately with individual breakdown of each request, along with apdex score, user satisfaction report, HTTP failures, Traces and more. Get actionable insights to resolve issues and root cause problems faster.

Immediately get an overview of the slowest transactions along with breakdown of slow requests by time spent in code, CPU, database queries, third party network calls and more. Dig deeper into each trace to determine the cause of the issues, tie them with custom data, request parameters and what caused them.

Atatus captures all requests to your applications without requiring you to change your source code. Get a clear picture of how all your methods, database statements and external requests are affecting your user's experience.
You don't have to trust our word. Hear what our customers say!
Atatus is a great product with great support. Super easy to integrate, it automatically hooks into everything. The support team and dev team were also very helpful in fixing a bug and updating the docs.
Atatus is powerful, flexible, scalable, and has assisted countless times to identify issues in record time. With user identification, insight into XHR requests to name a few it is the monitoring tool we choose for our SPAs.
Atatus continues to deliver useful features based on customer feedback. Atatus support team has been responsive and gave visibility into their timeline of requested features.
Try Atatus's features free for 14 days. No credit card required. Instant set-up.